運用 Meta 與 iSlash AI 打造全漏斗行銷
數位市場推廣員視角

iSlash
我是 Cadie,在 iSlash AI 負責數位行銷。我的工作日常,通常從一杯香醇的咖啡與清爽、無負擔的電腦螢幕開始。
在數位行銷圈有個常見的迷思:認為行銷人必須是「分頁切換達人」——得在幾十個平台間疲於奔命,才能確認策略是否奏效。但對我來說,「分頁疲勞」早已成為過去式。我的核心工作流程只專注在兩個戰場:Meta 廣告管理員 (Business Manager) 以及 iSlash AI 平台。
作為 Meta 官方業務合作夥伴(Meta Business Partner),iSlash AI 天生具備與 Meta 生態系統完美協作的基因。這份深度的夥伴關係,讓我能構建一套精簡且流暢的「全漏斗策略」,從最初的「按讚互動」到最終的「成單轉化」,全程無縫銜接。
以下是我們如何精準修補行銷漏斗,防止「營收漏洞」的實戰心法:
一、數據驅動的全局視野:策略與內容設計
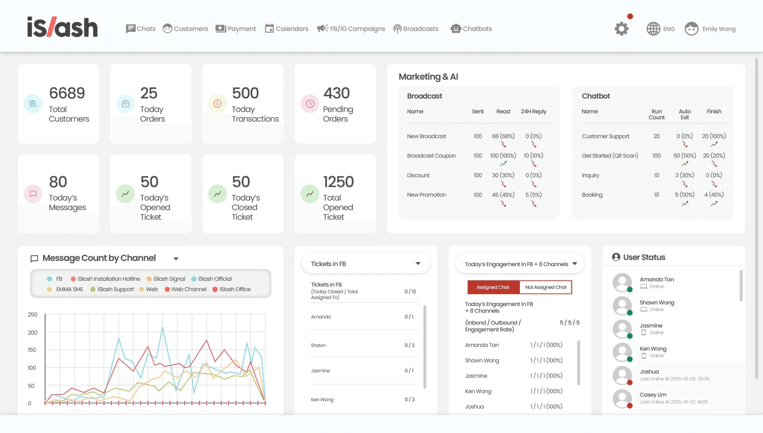
當多數行銷人員還在為不同工具間的數據差異感到心力交瘁時,我只需開啟兩個視窗:用於規劃內容的 Meta 企業管理平台,以及 iSlash AI 的數據儀表板。

由於 iSlash 整合了所有社群渠道,數據不再是「散落各地的碎片」。在策劃任何文案前,我會先分析 iSlash 儀表板上的關鍵指標:
客戶總數與交易量: 精準掌握增長的真實數據。
渠道互動率: 檢視各社群平台的訊息往來表現。
訊息分布分析: 掌握受眾目前在哪個平台最活躍,讓我能將資源優先投入到最有潛力的渠道。
這讓我能一眼看穿哪些管道正在獲利,而哪些環節出現了「營收流失」。
二、突破 98% 開啟率:iSlash 快速投放 CTWA 廣告
WhatsApp 擁有高達 98% 的驚人開啟率,是目前最強大的轉化工具。

當我們準備投入預算時,我會專注於高意向的行動,主要採用 CTWA(點擊轉至 WhatsApp)廣告。
極簡化投放流程: 我直接在 iSlash 平台內就能啟動廣告。iSlash 專屬的 CTWA 投放器比 Meta 原生後台更直接、更直覺,大幅消除了操作上的技術門檻,讓我能在一站式界面掌控全局。
數據精準對接: 同時,我會啟動 iSlash CAPI (轉換 API),確保數據傳輸完整無誤。這能讓 Meta 演算法更聰明地優化廣告模型,直接降低我們的「每筆名單成本 (Cost Per Lead)」。
三、防止名單流失:留言自動轉化為對話
廣告投放後,最怕名單因為回應不及時而「冷掉」。我透過 iSlash 監控「今日開啟 vs. 結案工單」,確保每位潛在客戶都有專人跟進。為了維持團隊精簡高效,我們導入了自動化機制:
自動回覆與留言轉私訊 (Comment-to-Messenger): 立即將 FB/IG 的公開留言轉為私密對話,不放過任何轉化機會。
AI 智能助手 (AI Agents): 由 AI 先行篩選客戶需求,讓我們的人力能專注在最後一哩路的「關鍵成交」。

四、精準再行銷:互動式轉換策略
當名單湧入後,iSlash 會自動為客戶貼上**「分眾標籤」(Labels)**。這是我們解決數據碎片化、實現精準行銷的最後關鍵。
當需要促成轉換時,我會使用廣播 (Broadcast) 功能。與市面上容易導致封號的第三方工具不同,我們的訊息是透過 WhatsApp 官方商業帳號 (WABA) 發送,安全性 100%,完全無需擔憂帳號風險。
互動式行銷的威力: 我們的官方訊息配備了互動式按鈕,可以引導客戶進行下一步:
外部連結: 引導直接前往官網結帳。
關鍵字觸發: 立即喚醒 AI Agent 專業解答。
預約按鈕: 一鍵排定 Demo 展示或諮詢時間。
精簡團隊,零阻力的成交路徑
在這種模式下,我們不再需要龐大的部門,也能運作極其精密且高效的行銷策略。憑藉著「一個平台、一個精簡團隊」,我們徹底消除了從「廣告投放到銷售成交」之間的技術摩擦與數據斷層。現在,我只需在同一個界面,就能親眼見證「訊息互動量」與「總交易額」同步攀升。
數據顯示,大多數企業會因為「工具散亂」與「回覆延遲」,導致至少 30% 的潛在名單無故流失。
找出您行銷漏斗中的「營收漏洞」
為了幫助您優化流程,我特別設計了一個專屬聊天機器人,能幫您精準定位策略中可能「漏財」的環節。
👉 [點擊此處,立即在 WhatsApp 進行「營收漏洞」測試]
現在就與 iSlash AI 官方帳號開啟對話。只需幾分鐘,即可獲得量身定制的優化建議與轉化策略。



