Full-Funnel Marketing with Meta & iSlash AI
Digital Marketer, Cadie

I’m Cadie, the Digital Marketer here at iSlash AI. My morning usually starts the same way: a fresh cup of coffee and a clear screen.
In digital marketing, there’s a common myth that you need to be a "tab-juggling" wizard—constantly jumping between a dozen different platforms just to see if your strategy is actually working. But for me, "tab fatigue" is a thing of the past. My entire day-to-day workflow lives where the action is: Meta Business Manager and the iSlash AI platform.
As an official Meta Business Partner, iSlash AI is built to work in perfect harmony with Meta’s ecosystem. This partnership allows me to build a lean, frictionless full-funnel strategy that handles everything from the first "Like" to the final conversion.
Here is how we plug the "revenue leaks" in our funnel.
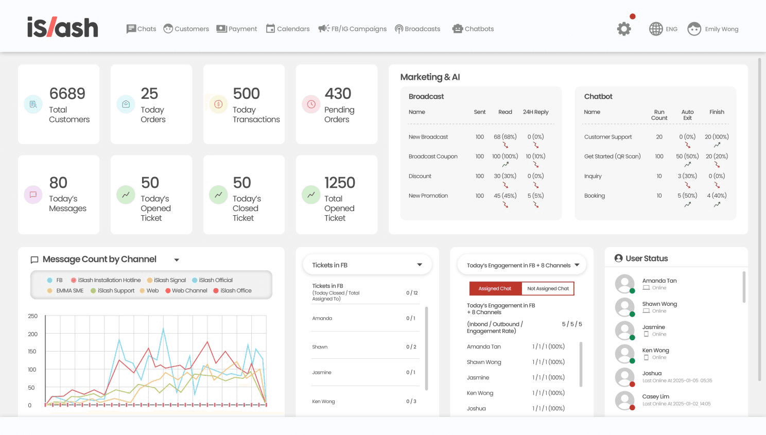
The Data-Driven Bird’s-Eye View
Phase 1: Strategy & Content Design
While most marketers start their day logging into five different social accounts to check notifications, I prefer a streamlined approach. I keep two main windows open: Meta Business Manager for high-level content planning and my iSlash AI Dashboard.
Because all our social media channels are integrated into iSlash, I can monitor our total Digital Growth in real-time.

Before I write a single line of copy, I look at the hard numbers. On the iSlash dashboard, I can monitor:
Total Customers & Transactions: Seeing the big picture of our growth.
Channel Engagement: I review the Inbound/Outbound volume and the Engagement Rate for each specific channel.
Message Count: Knowing exactly where our audience is most active today allows me to prioritize content for the channels that are actually moving the needle.
I can see exactly which channels are over-performing and where we need to tinker.
Beyond 98% Open Rates: Closing the Loop with CTWA and iSlash AI.
Phase 2: Ad Campaign Launch
When it’s time to put a budget behind our content, I focus on high-intent actions. I primarily choose CTWA (Click-to-WhatsApp) campaigns. The logic is simple: WhatsApp has a staggering 98% open rate.

But here’s the real perk: I launch these campaigns directly within the iSlash AI platform. iSlash has a proprietary CTWA launcher built for speed and specificity. It’s a much easier, more direct process that removes the technical friction of standard setups.
To ensure our data is airtight, I keep the iSlash CAPI (Conversions API) active, allowing the Meta algorithm to optimize our ads and drive down our overall Cost Per Lead.
Turning Comments into Conversations
Phase 3: Engagement & Ticket Management
Launching the ad is only half the battle. To prevent leads from "leaking" out of the funnel, we use a mix of automation and high-visibility management.
I monitor Today's Opened vs. Closed Tickets to ensure no inquiry is left hanging. To keep the team lean, we utilize:
Auto Comment Reply & Comment-to-Messenger: Moving public interest into private sales conversations instantly. This keeps the momentum high and ensures no lead is left waiting.
AI Agents: I track the Run Count and Finish Rate of our AI agents. If the "Auto Exit" rate is low, I know our AI is successfully qualifying leads before they ever reach a human.

Conversion Without the Risk
Phase 4: Segmentation & The "No-Ban" Broadcast
This is where many strategies fail: the follow-up. At iSlash AI, as leads flow in from our Meta campaigns, they are automatically tagged with Labels based on their specific interests.
When it's time to convert, I use the Broadcast function. Unlike "grey-area" tools that risk your account safety, our broadcasts are sent through our Official WhatsApp Business Account. This means there is zero fear of being banned.
Interactive Marketing: High-Conversion WhatsApp Broadcasts.
We utilize official Marketing Messages, which are far more powerful than plain text. They come equipped with interactive buttons that guide customers exactly where we want them:
External Links: Send them directly to a checkout page.
Keyword Triggers: Connect them instantly to an AI Agent for complex queries.
Booking Links: Let them schedule a demo or consultation in one tap.
One Lean Team, Zero Friction
Operating this way means we don’t need a massive department to run a sophisticated strategy. It’s one platform, one lean team, and absolutely zero friction between the "Ad" and the "Sale." We see the Today's Messages and Total Transactions climb in one place.
Most businesses lose up to 30% of their leads simply through platform friction and slow follow-ups. Is your current setup leaking potential revenue?
Find the gaps in your funnel.
I've designed a custom chatbot to help you identify exactly where your strategy is losing money. After you complete the assessment, I'll send you our exclusive Marketing Playbook to help you fix those leaks for good.
Click here to take our "Revenue-Leak" Test on WhatsApp
Start a chat with our official iSlash AI account to see exactly where your strategy might be losing money and how to fix it in minutes.






